-
题目:
8.保护接零系统又叫作TN系统,N表示电气设备在正常情况下不带电的金属部分与配电网中性点之间直接连接。TN系统又分为TN-S、TN-C-S、TN- C三种情况,下列图中表示TN-C-S系统的是( )。
A:

B:

C:

D:

正确答案:B
试题解析:【解析】TN-C-S系统表示工作零线N和保护零线PE在干线部分前一段是共用的,后一段PE线与N线分开。
-
题目:
7.间接接触触电的防护措施有保护接地和保护接零。根据接地保护的方位和方式不一样,系统分为IT系统、TT系统、TN系统,下图表示的系统是()。

A:
IT系统(保护接地)
B:
TT系统
C:
TN-C系统
D:
TN-S系统
正确答案:D
试题解析:【解析】图中中性点接地,设备外壳接零保护,是典型的接零保护系统,也就是TN系统,同时工作零线N与保护零线PE始终是分开的,所以是TN-S系统。
-
题目:
9.根据GB/T 13870.1《电流对人和家畜的效应 第1部分:通用部分》的规定,总结出了电流对人体作用带域划分图(下图),对于AC-1所在的a区域的说法中,正确的是( )。

A:
a区域为AC-1所在的区域,该区域电流较小,通过人体几乎无生理效应
B:
a区域为AC-1所在的区域,该区域电流较小,通过人体能产生感觉但基本没有损害
C:
a区域为AC-1所在的区域,该区域电流较小,通过人体可能导致肌肉收缩但不致命
D:
a区域为AC-1所在的区域,该区域电流较大,通过人体可能造成室颤并导致死亡
正确答案:A
试题解析:【解析】a区域为AC-1所在的区域,该区域电流较小,通过人体几乎无生理效应。b区域为AC-2所在的区域,该区域电流较小,通过人体能产生感觉但基本没有损害。AC-3所在的区域,该区域电流较大,通过人体可能导致肌肉收缩但不致命。AC-4所在的区域,该区域电流较大,通过人体可能造成室颤并导致死亡。
-
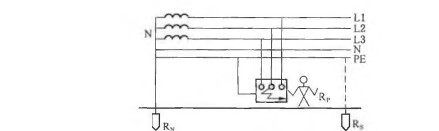
题目:
8.对于工频电流,人的感知电流为0.5-lmA、摆脱电流为5-10mA、室颤电流约为50mA。某事故现场如下图所示,电动机接地装置的接地电阻为2Ω;该电动机漏电,流过其接地装置电流为5A;地面十分潮湿。如果电阻1000Ω的人站在地面接触该电动机,最有可能发生的情况是( )。

A:
引起该人发生心室纤维性颤动
B:
使该人不能脱离带电体
C:
使该人有电击感觉
D:
使该人受到严重烧伤
正确答案:B
试题解析:【解析】电路中,人体与接地电阻并联,并联电路中各支路电压相等。因此先根据欧姆定律计算出施加在人体的电压U= 5A×2Ω=10V,再根据电压和电阻计算出通过人体的电流I=10V ÷1000Ω=0.001 A=10mA。正常男子摆脱电流是9mA,女子摆脱电流是6mA,所以选择B。摆脱电流指能自主摆脱带电体的最大电流。就平均值而言,男性约为16mA;女性约为10.5mA。

贵公网安备 52011502001016号